動作
工作單 #199
已結束工作單 #63: 新需求訪談與分析
新增報表 - R980100 00_Veri-id Free Trial Statistic Reports
狀態:
Close
優先權:
LOW
被分派者:
marlboro chu
開始日期:
2025-05-05
完成日期:
2025-07-07
完成百分比:
100%
概述
- 新增 00_Veri-id Free Trial Statistic Reports
檔案
是由 marlboro chu 於 8 個月 前更新
- 檔案 clipboard-202506301000-6tqif.png clipboard-202506301000-6tqif.png 已新增
- 檔案 clipboard-202506301001-xdhdb.png clipboard-202506301001-xdhdb.png 已新增
- 檔案 clipboard-202506301001-wa7hi.png clipboard-202506301001-wa7hi.png 已新增
- 檔案 clipboard-202506301002-eczwc.png clipboard-202506301002-eczwc.png 已新增
- 檔案 clipboard-202506301002-uuvgy.png clipboard-202506301002-uuvgy.png 已新增
- 主旨 從 新增報表 - Free Trial Statistic Reports 變更為 新增報表 - R980100 00_Veri-id Free Trial Statistic Reports
- 狀態 從 New 變更為 Ongoing
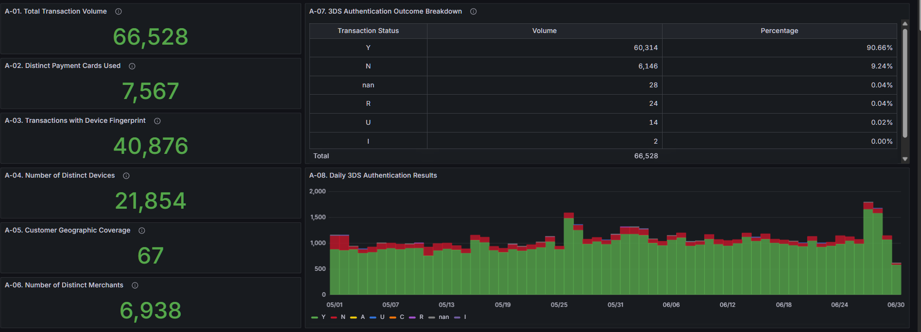
A. Transaction & 3DS Overview

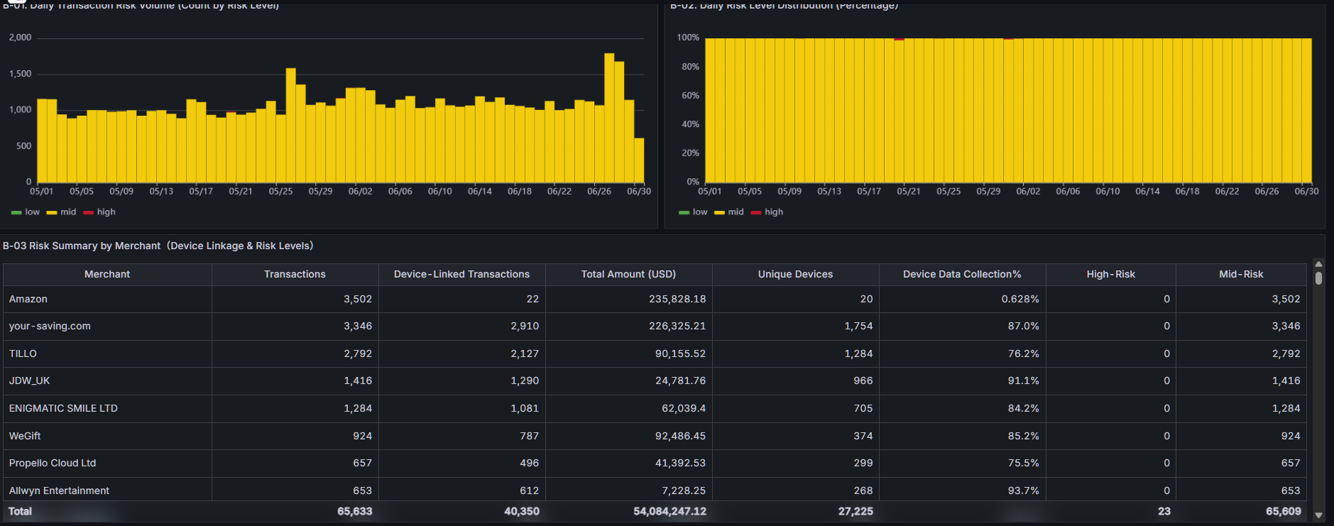
B. Risk Prediction Insights

C. Source IP Insights


D. Recent 1-Day Transaction Frequency Analysis

是由 marlboro chu 於 8 個月 前更新
- 檔案 R980100.json R980100.json 已新增
- 完成日期 從 2025-05-30 變更為 2025-07-04
是由 marlboro chu 於 8 個月 前更新
- 檔案 P9801001-Total Transaction Volume.json P9801001-Total Transaction Volume.json 已新增
- 檔案 P9801002-Unique Card Number Count.json P9801002-Unique Card Number Count.json 已新增
- 檔案 P9801003-Total Transaction Volume (With Device Info).json P9801003-Total Transaction Volume (With Device Info).json 已新增
- 檔案 P9801004-Unique Device Count.json P9801004-Unique Device Count.json 已新增
- 檔案 P9801005-3DS Feedback Count.json P9801005-3DS Feedback Count.json 已新增
- 檔案 P9801006-Unique Merchant Count.json P9801006-Unique Merchant Count.json 已新增
- 檔案 P9801007-Proportion of 3DS Results.json P9801007-Proportion of 3DS Results.json 已新增
- 檔案 P9801008-Overall Risk Prediction Proportion.json P9801008-Overall Risk Prediction Proportion.json 已新增
- 檔案 P9801009-Customer Regions.json P9801009-Customer Regions.json 已新增
- 檔案 P9801010-3DS Result Overview.json P9801010-3DS Result Overview.json 已新增
是由 marlboro chu 於 8 個月 前更新
- 檔案 P9801011-Daily 3DS Authentication Results.json P9801011-Daily 3DS Authentication Results.json 已新增
- 檔案 P9802001-Merchant and Device Transaction Statistics.json P9802001-Merchant and Device Transaction Statistics.json 已新增
- 檔案 P9802001-Merchant and Device Transaction Statistics-Business Text.json P9802001-Merchant and Device Transaction Statistics-Business Text.json 已新增
- 檔案 P9802002-Daily Risk Prediction Results.json P9802002-Daily Risk Prediction Results.json 已新增
- 檔案 P9802002-Daily Risk Prediction Results-Bussiness Chart.json P9802002-Daily Risk Prediction Results-Bussiness Chart.json 已新增
- 檔案 P9802003-Daily Risk Prediction Results (_) Business Chart.json P9802003-Daily Risk Prediction Results (_) Business Chart.json 已新增
- 檔案 P9802003-Daily Risk Prediction Results (_).json P9802003-Daily Risk Prediction Results (_).json 已新增
- 檔案 P9803001-Geographical Distribution of Source IP Locations.json P9803001-Geographical Distribution of Source IP Locations.json 已新增
- 檔案 P9803002-Top IP Region Report.json P9803002-Top IP Region Report.json 已新增
- 檔案 P9803003-Suspicious IP Drilldown.json P9803003-Suspicious IP Drilldown.json 已新增
是由 marlboro chu 於 8 個月 前更新
- 檔案 P9803003-高頻 IP 明細表.json P9803003-高頻 IP 明細表.json 已新增
- 檔案 P9804001-Single Card High-Frequency Transaction Analysis.json P9804001-Single Card High-Frequency Transaction Analysis.json 已新增
- 檔案 P9804002-Single Device High-Frequency Transaction Analysis.json P9804002-Single Device High-Frequency Transaction Analysis.json 已新增
- 檔案 P98030003-高頻 IP 明細表.json P98030003-高頻 IP 明細表.json 已新增
動作