專案

一般

配置概況

動作

Bug #348

進行中

FD記憶體OOM

是由 martin zhuo4 個月 前加入. 於 4 個月 前更新.

狀態:
New
優先權:
MEDIUM
被分派者:
開始日期:
2025-11-10
完成日期:
完成百分比:

0%


概述


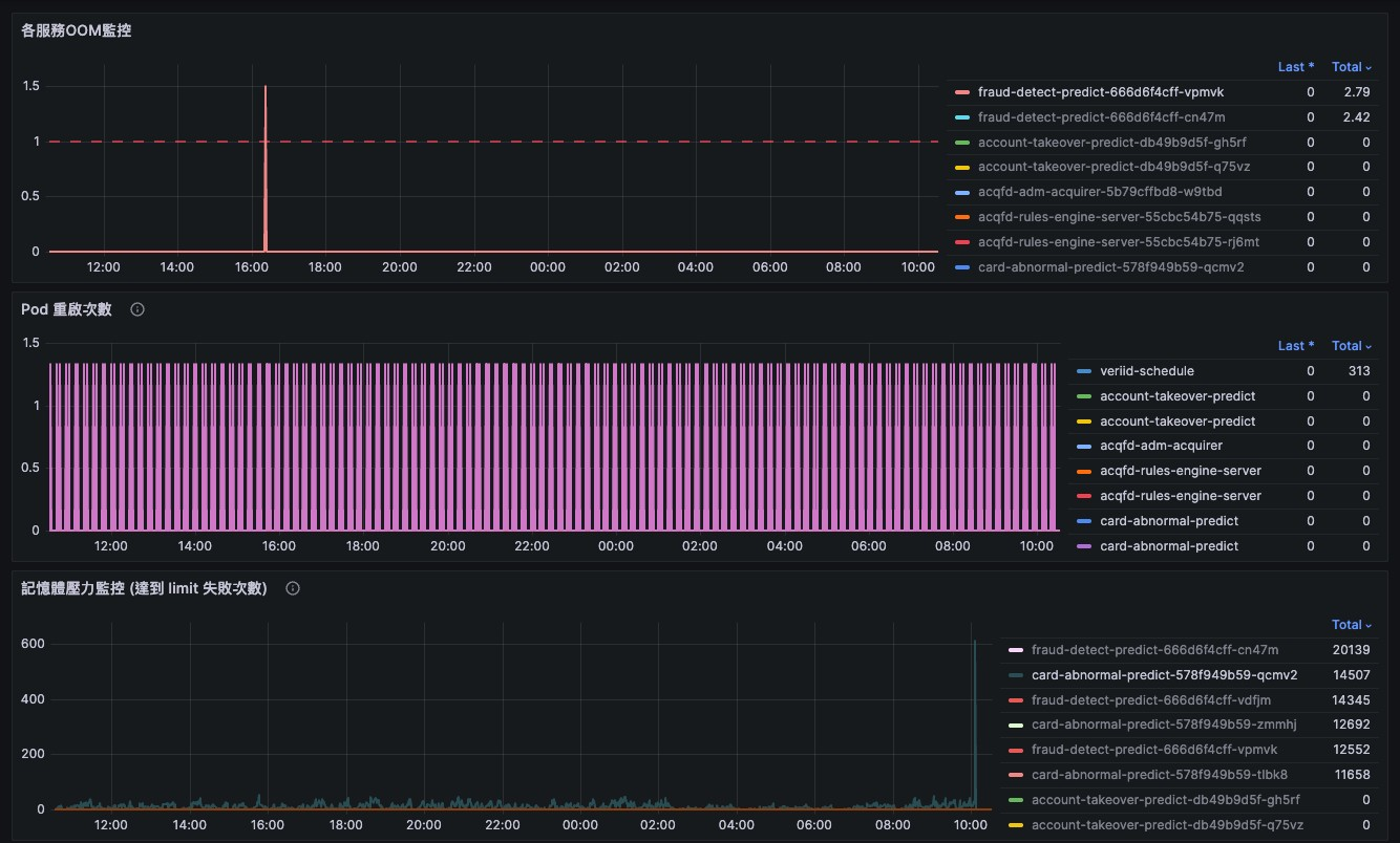
經LOG排查:

FD 進程OOM被砍掉重啟紀錄,時間對照是 3.73 GB 時死去,重啟從 3.63 GB 開始

CA 記憶體使用量穩定在 3.46-3.47 GB,LOG沒發生OOM現象,可列入觀察


檔案


相關的議題清單 1 (1 進行中0 已結束)

關聯至 System架構及環境 - Maintain #347: FD / CA 記憶體過高問題排查Ongoingandy chiang2025-11-10

動作

是由 martin zhuo4 個月 前更新

  • 關聯至 Maintain #347: FD / CA 記憶體過高問題排查 已新增

是由 martin zhuo4 個月 前更新

是由 martin zhuo4 個月 前更新

待更版確認 #246

動作

匯出至 Atom PDF