專案

一般

配置概況

動作

Maintain #349

已結束

11/7 AWS 測試環境 node-1 上下行流量飆高異常

是由 andy chiang4 個月 前加入. 於 4 個月 前更新.

狀態:
Close
優先權:
LOW
被分派者:
開始日期:
2025-11-07
完成日期:
2025-11-10
完成百分比:

100%


概述

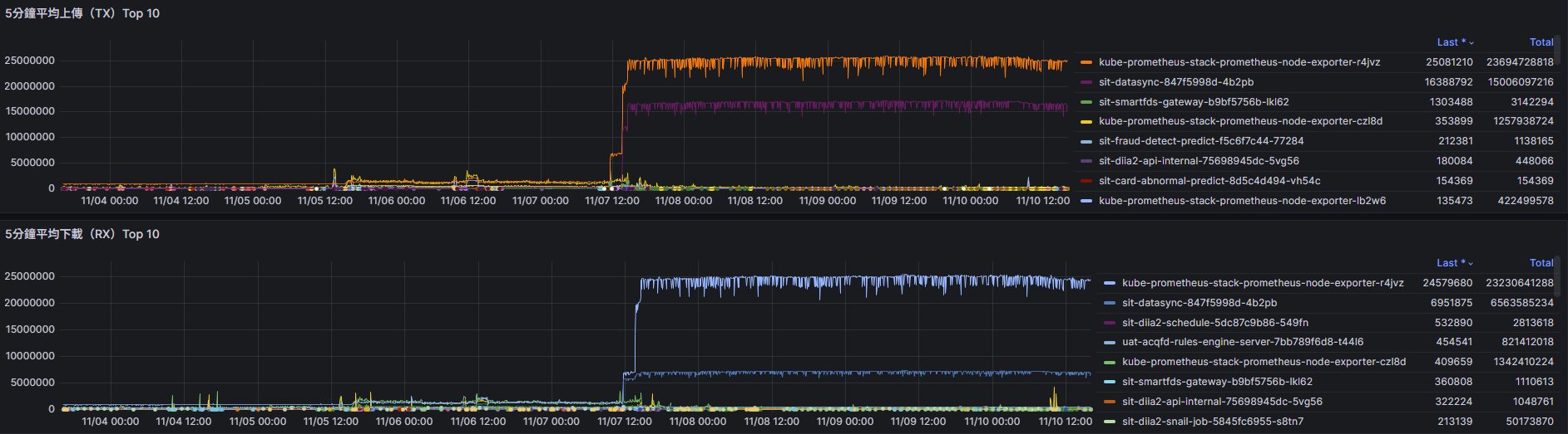
11/7 有觀測到流量異常,已確認非攻擊,應有服務異常


檔案

是由 andy chiang4 個月 前更新


主機網路流量居高不下

是由 andy chiang4 個月 前更新

11/10 查看
kube-prometheus-stack-prometheus-node-exporter-r4jvz
sit-datasync-847f5998d-4b2pb
特別高

是由 andy chiang4 個月 前更新

後續martin排查:
datasync 寫入sit elasticsearch index: veri_id_aws_mix_sit_tb_model_card_abnormal_predict_data_v2.0報錯
確認原因是index 不能寫入
{ "veri_id_aws_mix_sit_tb_model_card_abnormal_predict_data_v2.0-000226" : { "aliases" : { "veri_id_aws_mix_sit_tb_model_card_abnormal_predict_data_v2.0" : { * "is_write_index" : false * } } } }

開啟index 寫入權限後 datasync恢復正常寫入

是由 martin zhuo4 個月 前更新

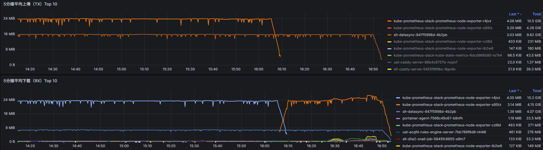
補充:
sit elasticsearch index: veri_id_aws_mix_sit_tb_model_card_abnormal_predict_data_v2.0:

流量降為148 kb 恢復正常:

動作

匯出至 Atom PDF