專案

一般

配置概況

動作

Maintain #277

已結束

8/13 凌晨3點 PRD ES-02 容器崩潰

是由 andy chiang7 個月 前加入. 於 約 2 個月 前更新.

狀態:
Close
優先權:
HIGH
被分派者:
開始日期:
2025-08-13
完成日期:
2025-08-19
完成百分比:

100%


概述

8/13 凌晨3點 PRD ES-02 容器崩潰,該節點為主節點,導致訪問 503。目前修復後,主節點已改為 ES-01


檔案


相關的議題清單 1 (0 進行中1 已結束)

關聯至 Learning system - Develop #319: PRD FLDS 重構Closemartin zhuo2025-09-232025-09-26

動作

是由 andy chiang7 個月 前更新 · 已被編輯

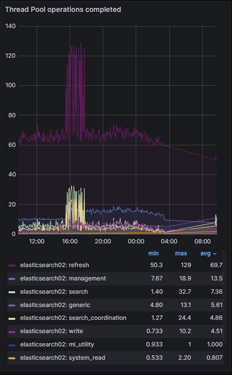
  1. 其他時段之異常高峰(大約 12:00–16:00)
    refresh 線(紫色)在這段時間飆到 max ≈ 140/s,平時平均大概 60–70/s。

refresh 線持續高於正常值,代表這段時間索引的段落(segments)被頻繁刷新,這會增加磁碟 I/O 與 CPU 使用。

在同時間,search、search_coordination、write 等也有同步小幅上升,但幅度遠低於 refresh。

可能原因

大量的寫入/更新請求(會觸發 refresh)

ILM 或索引管理任務(rollover、mapping 更新)間接導致大量 refresh

你的 .ds-* index 如果因為 ILM policy 失敗,不斷重試 rollover,也可能帶來額外 refresh 負載

是由 andy chiang7 個月 前更新

記憶體平時維持 88%左右,異常時段有上升最高至 97%,導致容器無法負載

是由 andy chiang7 個月 前更新 · 已被編輯


部分歷史資料沒有綁定政策,刪除避免後患
{"type": "server", "timestamp": "2025-08-13T00:53:20,527Z", "level": "ERROR", "component": "o.e.x.i.IndexLifecycleRunner", "cluster.name": "docker-cluster", "node.name": "elasticsearch02", "message": "policy [ilm-history-ilm-policy] for index [.ds-ilm-history-5-2024.08.05-000001] failed on step [{"phase":"hot","action":"rollover","name":"check-rollover-ready"}]. Moving to ERROR step", "cluster.uuid": "DJSB9UpMT_e_apj6t2GWxQ", "node.id": "4PITO2JZRJWMNsZ4QVI3Ig" ,

是由 marlboro chu 於 7 個月 前更新

主要為 elasticsearch03 突然的停止,而剩下的 elasticsearch02 和 elasticsearch01 仍活著,但選不出 master,故造成整個叢集無法使用。

是由 marlboro chu 於 7 個月 前更新

當有六台 Elasticsearch 節點,其中三台設定了 cluster.initial_master_nodes: elasticsearch01, elasticsearch02, elasticsearch03,而另外三台沒有設定,且其他參數皆為預設值,當這三台設定了 cluster.initial_master_nodes 的 master-eligible 节点之一掛掉,導致整個叢集無法使用,最主要原因是:

主要原因:cluster.initial_master_nodes 只用於集群啟動引導,且必須在所有 master-eligible 節點中一致設定

cluster.initial_master_nodes 是用來「啟動叢集(cluster bootstrap)」時,指定參與初始 master 選舉的 master-eligible 節點名單。這個設定只需要在所有 master-eligible 節點上保持一致且只在叢集初次啟動時使用。

若叢集已有運行且持續運作,cluster.initial_master_nodes 不應該保留在後續節點的配置中,且所有 master-eligible 節點都必須互相辨識且知道彼此,通常由 discovery.seed_hosts 負責節點發現。

如果只有三台 master-eligible 設定了 cluster.initial_master_nodes,另外三台沒有,代表這六台並非一致配置,而這種不一致會導致叢集形成混亂或錯誤行為。

如果該配置沒被移除,當其中一台原本設定了 cluster.initial_master_nodes 的 master-eligible 節點掛掉,其它節點可能因無法成功完成 quorum bootstrap,造成叢集無法選出 master,進而導致整個叢集無法正常工作。

更糟的是,過時或不正確地保留 cluster.initial_master_nodes 配置在非啟動階段的節點,會導致「多個獨立集群」或節點間無法有效溝通。

簡單說,導致叢集無法用的關鍵點
cluster.initial_master_nodes 只用於首次啟動 bootstrap,且必須在所有 master-eligible 節點中一致設定。

如果在已有叢集運行後仍在部分節點保留此設定,會導致節點間協調問題。

設定不一致時,節點可能無法達成 quorum 選舉 master,尤其當已設定的 master-eligible 節點之一掛掉時就導致無法完成選主。

其結果是整個叢集出現「無法選出 master」、「集群不可用」的狀況。

正確的做法建議
啟動新叢集時,在所有 master-eligible 節點的配置文件中以相同方式設定 cluster.initial_master_nodes。

叢集成功組建後,移除所有節點中的 cluster.initial_master_nodes 配置。

新加入的節點只需設定 discovery.seed_hosts 以發現 master 及其它節點。

確保所有 master-eligible 節點有正確且一致的發現設定,並且至少有過半(master quorum)節點可用。

是由 andy chiang7 個月 前更新

8/14 凌晨3點再度 mem 過高,服務異常。報錯內容出現:
java.lang.IllegalStateException: index [.monitoring-es-7-2025.08.14/2Zb2m6aYQ5GZ-_BqBaVM4g] version not supported: 7.17.21 the node version is: 7.17.13

叢集內出現版本不一致問題,導致 master 選舉無法正常進行,叢集崩潰。經排查後仍無效修復,必須將 volume 初始化重新建立。

8/14 下午已將 es 叢集重建, volume 改為 new-volume 資料夾,並重新優化 yaml 設定檔確保 master 選舉正常運作。

是由 andy chiang7 個月 前更新 · 已被編輯

後規劃將一台拆成四台規格小的機器,採 2-2-1-1

當前配置與需求分析

現有配置:

2 台 c7i.4xlarge,vCPU: 16/台,Memory: 32 GiB/台,總 vCPU: 32,總 Memory: 64 GiB。
6 個 Elasticsearch 節點(假設均勻分配,每台 c7i.4xlarge 運行 3 個節點),每節點約分配 10.67 GiB 記憶體(64 GiB ÷ 6)。
價格(新加坡地區):0.8232 USD/小時/台 × 2 = 1.6464 USD/小時,月 1,202.13 USD,年 14,422.46 USD。

目標配置:

使用 r7i.large(vCPU: 2,Memory: 16 GiB/台),總記憶體需 ≥ 64 GiB,支持 6 個節點。
考慮成本、性能和資源分配,確定最佳台數。

假設:

每台 r7i.large 運行 1-2 個節點,確保 JVM 堆記憶體(例如 12 GiB/節點)與主機記憶體匹配。
不含儲存或其他費用,僅計算實例成本。

計算與比較
r7i.large 規格與分配

r7i.large:vCPU: 2,Memory: 16 GiB。
每台可支持 1-2 個節點:

1 節點:JVM 堆 12 GiB,留 4 GiB 系統。
2 節點:JVM 堆 6 GiB/節點,留 4 GiB 系統(較緊湊)。

候選方案

4 台 r7i.large(每台 1.5 節點平均)

總 Memory: 4 × 16 GiB = 64 GiB。
節點分配:每台 1-2 節點(例如 2-2-1-1 或 1-1-2-2)。
總 vCPU: 4 × 2 = 8。
價格:0.189 USD/小時/台 × 4 = 0.756 USD/小時。

月:0.756 × 730 = 551.88 USD。
年:0.756 × 8760 = 6,622.56 USD。

成本差異:月節省 1,202.13 - 551.88 = 650.25 USD(54%),年節省 7,799.90 USD(54%)。

5 台 r7i.large(每台 1.2 節點平均)

總 Memory: 5 × 16 GiB = 80 GiB。
節點分配:例如 1-1-1-1-2。
總 vCPU: 5 × 2 = 10。
價格:0.189 USD/小時/台 × 5 = 0.945 USD/小時。

月:0.945 × 730 = 689.85 USD。
年:0.945 × 8760 = 8,282.20 USD。

成本差異:月節省 1,202.13 - 689.85 = 512.28 USD(43%),年節省 6,140.26 USD(43%)。

6 台 r7i.large(每台 1 節點)

總 Memory: 6 × 16 GiB = 96 GiB。
節點分配:每台 1 節點。
總 vCPU: 6 × 2 = 12。
價格:0.189 USD/小時/台 × 6 = 1.134 USD/小時。

月:1.134 × 730 = 827.82 USD。
年:1.134 × 8760 = 9,935.84 USD。

成本差異:月節省 1,202.13 - 827.82 = 374.31 USD(31%),年節省 4,486.62 USD(31%)。

儲存成本(假設)

每台 100GB gp3(0.1 USD/GB-月):

原配置:2 × 100GB = 20 USD/月。
4 台:400GB = 40 USD/月。
5 台:500GB = 50 USD/月。
6 台:600GB = 60 USD/月。

總成本:

原配置:1,202.13 + 20 = 1,222.13 USD/月。
4 台:551.88 + 40 = 591.88 USD/月。
5 台:689.85 + 50 = 739.85 USD/月。
6 台:827.82 + 60 = 887.82 USD/月。

節省(含儲存):

4 台:630.25 USD/月(52%),年 7,563.00 USD。
5 台:482.28 USD/月(39%),年 5,787.36 USD。
6 台:334.31 USD/月(27%),年 4,011.72 USD。

最佳方案建議

推薦:4 台 r7i.large

理由:

總 Memory (64 GiB) 匹配原配置,支持 6 節點(例如 2-2-1-1 分配)。
每節點可分配 10-12 GiB 堆記憶體,符合 Elasticsearch 需求。
成本最低(月 591.88 USD,年 7,102.56 USD),節省 52%(含儲存)。
vCPU (8) 減少但足以支持輕負載,適合記憶體密集任務。

是由 andy chiang6 個月 前更新

  • 完成日期 設定為 2025-08-19
  • 狀態Ongoing 變更為 Close
  • 完成百分比70 變更為 100

後續資料持續重匯中

是由 martin zhuo5 個月 前更新

是由 martin zhuo5 個月 前更新

andy chiang 先前在 #note-2 中提到:

記憶體平時維持 88%左右,異常時段有上升最高至 97%,導致容器無法負載

凌晨三點為FLDS運作時間,另開 PRD FLDS 重構議題 #319

是由 andy chiang約 2 個月 前更新

案例總結:PRD ES-02 容器崩潰與叢集失效事件分析
一、 事件背景
時間: 2025年8月13日 凌晨 03:00
現象: PRD ES-02 節點崩潰,導致整個叢集出現 503 錯誤(服務不可用)。
受影響範圍: 搜尋服務、監控數據寫入。
二、 事件經過與關鍵轉折

  1. 第一次崩潰 (8/13 凌晨)
    現象: 主節點 ES-02 記憶體飆升至 97% 後容器崩潰。
    初步處理: 重啟服務,並將主節點暫時轉移至 ES-01。
    排查發現:
    指標異常: 凌晨 3 點正是 FLDS 任務運作時間,Refresh 指標從 60/s 飆升至 140/s。
    管理錯誤: ILM(索引生命週期管理)政策在處理 .ds-ilm-history 時失敗並不斷重試,產生額外負載。
  2. 叢集無法選主 (Marlboro 的深度分析)
    問題: 當 ES-03 停機時,剩餘的 ES-01、ES-02 無法選出 Master。
    根因: 參數 cluster.initial_master_nodes 設定錯誤。
    該參數僅應用於「第一次啟動」叢集。
    若在正式運行中仍保留此設定,且節點配置不一致(3台有設、3台沒設),會導致 Quorum(法定人數)計算錯誤,造成叢集崩潰後無法自行恢復。
  3. 第二次崩潰 (8/14 凌晨)
    現象: 凌晨 3 點記憶體再度飆升,服務徹底崩潰。
    發現新病灶: 日誌顯示版本不一致(7.17.21 vs 7.17.13)。
    處置: 由於選舉邏輯已毀損且排查無效,決定初始化 Volume 並重建叢集,優化 YAML 設定。
    三、 根因總結 (Root Cause Analysis)
    資源瓶頸 (Memory Exhaustion):
    凌晨 3 點的 FLDS 大量寫入任務導致 Refresh 頻率過高,記憶體從 88% 壓榨到 97% 導致 OOM (Out of Memory)。
    配置錯誤 (Configuration Bug):
    cluster.initial_master_nodes 長期錯誤保留,導致節點失效時,叢集無法達成共識進行選主。
    版本不一致 (Version Mismatch):
    叢集內節點版本細微差異(.21 與 .13),導致選舉機制與索引讀取出現 IllegalStateException。
    管理任務負擔:
    無效的 ILM 政策導致系統不斷嘗試 Rollover,消耗額外的 I/O 與 CPU。
    四、 解決方案與後續行動
  4. 立即修復
    重建叢集: 重新掛載 new-volume,確保所有節點版本統一(7.17.13)。
    優化設定: 移除正式環境中的 initial_master_nodes,改用正確的 discovery.seed_hosts。
    清理資料: 刪除未綁定政策的歷史索引,停止 ILM 的錯誤重試。
  5. 架構優化建議 (Andy Chiang 提案)
    為了提高容錯能力並降低成本,建議將現有的「2 台大機器」拆分為「4 台小機器」:
    原配置: 2 * c7i.4xlarge (32 vCPU/64GB) -> 集中度太高,一台掛掉就損失 50% 戰力。
    新建議: 4 * r7i.large (8 vCPU/64GB)
    優點: 節點分散在 4 台實體機(2-2-1-1 分配),容錯率更高。
    節省: 預計每月節省約 $630 USD (52% 降幅)。
  6. 程式面重構 (Martin Zhuo 提案)
    專案關聯: 開立 [#319 PRD FLDS 重構] 議題。
    目標: 優化凌晨 3 點的寫入邏輯,降低對 ES 造成的 Refresh 壓力和記憶體衝擊。
動作

匯出至 Atom PDF